西安景嵐商貿有限責任公司,是一家致力于提供專業執法、安檢裝備(執法記錄儀、數據采集站、管理平臺)及相關方案服務的高科技技術公司。我公司秉承“敬業、忠誠、創新、服務、客戶至上”的經營理念和“態度決定一切”的用人原則,努力為全體員工營造一個盡情發揮的大事業舞臺。
“因為專注,所以專業;志存高遠,追求卓越!”西安景嵐充分發揮人力、財力與技術方面的核心競爭優勢,目前在專業執法記錄儀、數據采集站、后臺服務管理平臺等產品方面與警翼、警圣、南京名都、警王、華德安、方正、中信安、科立訊、飛利浦、惠普、等眾多國內執法裝備知名品牌廠商,確立了緊密的戰略合作關系。在安檢檢查設備(手探、酒精測試儀等)產品方面與天和時代等廠家強強合作。歷經十幾載風風雨雨,西安景嵐始終以同行業領先的銷售業績和終端客戶更高的滿意度,贏得了眾多合作伙伴們的充分信賴與大力支持!
日益完善和龐大的公交運輸系統給廣大乘客帶來了方便和快捷,但同時在管理和有效監控方面,卻給公交運輸企業和交管等部門帶來莫大的內部管理壓力以及社會壓力。
現在很多公交車車上都裝有GPS定位設備,但是并不能對監守自盜、超速或低速行駛、超載、中途突發事件等更有效的監管方式,因此需要有車載音視頻監控設備來補充,甚至取代已有的單一的GPS監控方式。
安裝錄像系統后,通過實時4G傳輸監控,可以對司乘人員盜取票款,私收錢物等行為形成有效監控;對超速行為實時監控并記錄;對車輛內偷搶等突發事件實時報警等,包括本地錄像資料都可以作為證據,用以處罰或移交公安等部門。同時提高車輛安全和服務水平,乘客滿意!
通過GPS全球定位系統準確對車輛行駛路線進行跟蹤記錄并即時上報監控中心。車上發生意外和警情時,司機和乘客可啟動報警按鈕即時上報監控中心處理。控制中心通過4G無線網絡實時監控車輛情況,并能與車上司乘人員即時通話調度,提高了安全系數和調度能力。
在公交客運公司中,公司管理層、司乘人員、乘客關心如下問題:
1、如何有效的督促司機嚴格按照規章操作、文明駕駛,提高行車的安全性,對超速違規駕駛等情況取證,做處罰憑證;
2、如何有效的控制司乘人員在旅途中私自收錢不給票,或盜取票款,對公司造成直接的經濟損失;
3、能否實時了解車輛行駛信息,以及車輛實際運營路線等;
4、能否實時看到車輛內部情況;
5、及時與車上司乘人員對話,或者對車輛廣播(如暴雨小心駕駛等);
6、如何增強車輛調度功能,對突發事件即時進行應急相應等;
7、如何有效的調節司乘人員跟乘客之間的矛盾。車輛運行中,乘客之間、乘客與司乘人員之間不時會產生一些矛盾和爭議,導致公司時常遭到投訴,因為沒有有力的證據,解決起來無從下手,公司形象大受影響;
8、如何有效的提高司人員的服務質量,讓乘客更加滿意公司的服務;
9、公司評優表模工作怎樣才能做的更好,更能讓廣大職工心服口服,從根本上提高公司的效績;
10、能否把錄像系統做成帶有汽車黑匣子功能綜合系統,能夠記錄行車參數;
整個系統主要分為前端車載系統、通訊網絡、管理平臺三大塊。

公交車車載4G視頻監控系統,主要由4大部分組成,包括智能GPS衛星定位系統、4G無線視頻監控系統、監控系統平臺和車載硬件設備。
◆ 智能GPS衛星定位系統——車載設備通過GPS模塊,獲取車輛當前的位置信息,包括當前經緯度、當前速度、當前工作速度矢量方位角、當前時間等,
通過配套的監控系統平臺,結合GIS電子地圖,對車輛進行準確的定位,并對車輛進行一系列的GPS車輛管理和安全監控功能。
這里使用現有的GPS全球定位系統。
◆ 4G無線視頻監控系統——車載設備內置4G模塊,通過網絡實時把車輛狀態、視頻、聲音等信息傳至監控中心;同時可獲得監控中心的各種命令。
通過4G無線網絡將車輛內、外的實時視頻、其它信息傳輸到監控中心,讓監控中心能實時了解到車輛內外的現場視頻狀況,并可對視頻進行錄像等各種管理。
◆ 監控系統平臺——監控系統平臺為整個監控系統的核心。
管理調度:所有車輛的視頻、GPS信息、報警信息、錄像管理、用戶權限管理等,全部由系統平臺來完成操作和管理。
◆ 前端車載設備—— 前端車載設備是安裝在公交車車上,設備包含音視頻采集模塊、音視頻編解碼模塊、GPS數據采集模塊和4G傳輸模塊等。
前端車載監控系統包括車載主機、監控攝像機、監聽頭、報警按鈕、車載顯示器、GPS、報站器等。
1)車內全景攝像機(前),可安裝于車廂內頭部前上方位置,對準車廂后面方向,監看整個車廂內部情況。
2)上車門攝像機,可安裝于司機頭頂位置,對準上車門方向,同時監看上車門、投幣箱情況和司機駕駛情況
3)下車門攝像機,可安裝于車內中部座椅上方,對準下車門方向,監看下車門情況
4)車內全景攝像機(后),可安裝于車廂內尾部前上方位置,對準車廂前面反向,監看整個車廂內部情況;也可安裝在車廂尾部外,作為倒車后視用。
5)車載錄像機,可安裝于車頭司機座位后或者車輛最后部。
各個設備實際安裝位置以車輛狀況和客戶具體要求決定。
4G傳輸網絡,支持中國電信(EVDO),中國聯通(WCDMA),中國移動(TD-SCDMA)。
網絡傳輸特性 :
1)支持雙碼流(獨立的錄像碼流和網傳碼流)
2)適合窄帶傳輸和無線傳輸,4G和3G網絡自適應
3)支持遠程網絡實時監視及實時錄像
4)支持雙向音頻傳輸,可通過網絡進行雙向語音對講或語言廣播
5)支持無線視頻傳輸碼流自動調整,達到最佳傳輸效果
注:實際4G傳輸效果和當地4G網絡環境及運營商的建設程度相關
無線4G視頻管理平臺是對所有車載設備和使用用戶進行實時監控、遠程操作的綜合管理平臺。
管理平臺是整個立體化、智能化視頻監控和GPS位置監控管理系統的核心,系統采用C/S架構(服務器/客戶端),穩定可靠。GPS管理功能包括車輛實時跟蹤、報警中心、地理信息管理、歷史行程跟蹤、車管中心等。視頻監控功能包括視頻實時瀏覽監控和報警視頻提示、錄像存儲下載和回放分析、用戶設置和管理、設備管理、系統管理、報警接入等。

平臺采用C/S方式架構,使用主流數據庫,平臺依托組件實現視頻監控和錄像回放。平臺軟件的設計具有實用性、兼容性、擴容性、可靠性等基本的網絡管理要求。
平臺具有報警自動連接功能,無線網絡中斷后再復通功能,接入平臺下的所有設備能夠自動連接到監控系統并正常工作。
客戶端軟件具有良好的操作界面,并具有視頻窗口、GIS地圖窗口、設備列表分組、云臺控制窗口、錄像回放窗口、設備管理窗口等輔助界面。
v 客戶端軟件支持語音對講、多車廣播功能。
v 日志查詢、報表支持等。
v 通過平臺完成設備、用戶注冊管理;報警信息、控制信令轉發;設備、用戶配置管理等。
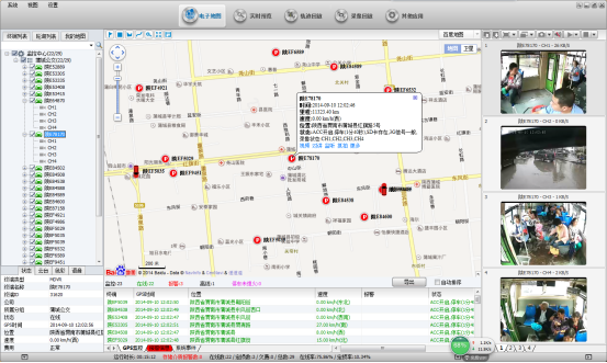
v 遠程實時監控,電子地圖實時跟蹤并監控,錄像回放、遠程錄像下載、車輛歷史數據回放。
◆ 實時視頻:即時的視頻瀏覽,支持多畫面同時瀏覽,車輛位置信息、設備狀態、GPS地圖展現等
◆ GIS電子地圖:支持Google、百度地圖等主流地圖顯示,任選多車顯示,輔以4畫面小窗口監控視頻,關注車輛位置信息的同時,還可對重點的車輛的視頻進行實時監控。

錄像回放:包括GPS歷史軌跡下載回放、設備錄像下載回放等
日志管理:設置上下線、視頻丟失、GPS異常等各種車輛報警的日志查詢;車輛詳細信息查詢;客戶端流量使用查詢等;
手機端下載監控APP可隨時隨地監控車輛動態
1)斷電保護(專利技術)
當意外發生,公交車車輛無法給監控終端提供電源的情況下,要保證設備錄像完整性,以作為事故調查證據。
本系統采用:類UPS專利技術,可使機器在切斷外部電源下仍可工作3到5秒,可保證錄像數據完整保存,避免文件損壞,確保文件完整。
2)車載系統電源設計
車輛的電源環境非常惡劣,主要特點為:
電壓變化范圍寬:電池電壓為12V的車輛在電池老化或者電量不足時,電壓可能降到6V。電池電壓24V及其以上的車輛高電壓可以達到36V甚至更高。
電源紋波嚴重:車輛輸出電壓紋波非常嚴重,處理稍有不慎就會把干擾引入車載電子系統。表現在車載MDVR上,就是圖像出現干擾條紋等。
本系統采用車載專用電源方案,具備升降壓功能,寬電壓支持:DC+6 ~ +36V。
3)減震設計
公交車車監控終端應用在顛簸、震動、搖擺等惡劣環境下,要保證設備長期穩定工作,對隔振技術提出有較高的要求,尤其是對存儲介質隔振技術是該系統重點難題。
本系統采用經過實際應用考驗被證明非常有效的減震技術。
4)抗惡劣環境
夏天溫度高,有些車輛不具備空調條件。車廂內是一個悶熱環境。測試表明,車廂內適合安裝車載DVR設備的地方,溫度可以達到45℃甚至50℃;
北方地區冬季溫度低,硬盤機內硬盤不能正常工作。
本系統設備工作溫度:
硬盤機: -25℃ ~ +70℃;低溫時,設備自動給硬盤機的硬盤加熱至可工作狀態。
SD卡機: -25℃ ~ +70℃
5)錄像靈活設計
當夏天溫度高或極端惡劣、意外情況下,硬盤無法工作,這時如何保存監控錄像就成為系統的難題了。
本系統硬盤機采用選配SD卡方式,可選雙碼流同時錄像、硬盤異常時錄像,保證即使硬盤無法工作,SD卡仍然以稍低碼流記錄車上一切狀態。
6)可擴展設計
本系統預留有2個232接口,不但可以接入車載云臺,也可按客戶需求與其他設備對接。
1、車載錄像機
1.1車載硬盤錄像機(型號: JF-S500)
外觀:前視圖
1.2.產品特色
車載硬盤錄像機是一款支持4/8路高清音視頻同時錄像與回放的車載專用高清硬盤錄像機,同時自帶網絡功能。產品采用ARM DSPS雙核高速處理器,內置Linux嵌入式操作系統,并結合IT領域中最先進的H.264視頻編解碼、3G/4G網絡、GPS定位、WiFi等技術。集斷電保護技術、硬盤減震技術、硬盤加熱技術、車載寬電壓設計于一身,可廣泛應用于公交車、物流車、校巴、警車、金融押運車、運油車等車載監控。
產品特性:
支持H.264圖像壓縮編碼,4路:100fps@720P PAL,8路:200fps@960H PAL
可支持4/8路音視頻同時錄像與回放,最高支持4/8(1080P AHD)路音視頻,采用航空頭視頻接口,可靠性高、抗震效果強
內置3G/4G網絡、GPS、WiFi模塊(可選5.8GHz天線WiFi,適應高清視頻下載,速度快)
采用類UPS專利斷電保護技術,在切斷外部電源下仍可工作3~8秒,防止視頻文件意外損壞
SD卡機支持1張內置SD卡,最大支持128G容量。
硬盤機可內置2.5寸硬盤,最大支持2TB專業硬盤。
擴展性良好,自帶1個RS485接口,1個RS232接口
8V-36V寬電壓直流供電,支持12V 穩壓輸出供電
支持硬盤加熱技術,可工作在-40℃- + 60℃
1.3.產品規格
項目 | 設備參數 | SD卡車載機性能指標 | 硬盤車載機性能指標 | |||
系統 | 操作語言 | 中文/英文 | ||||
操作界面 | 圖形化菜單操作界面(OSD菜單) | |||||
密碼安全 | 用戶密碼、管理員密碼兩級管理 | |||||
視頻 | 視頻輸入
| A:支持4路CIF/HD1/D1/960H/ 720P 1080P AHD攝像頭同時錄像與回放 | A:支持4路/8路CIF/HD1/D1/960H/720P1080P攝像頭同時錄像與回放 | |||
視頻輸出 | 1路視頻輸出 | |||||
視頻顯示 | 支持1~4畫面顯示 | 支持1~9畫面顯示 | ||||
視頻標準 | PAL制式、NTSC制式 | |||||
圖象壓縮 | H.264 Main profile,PAL:100幀720P/秒、NTSC:120幀720P/秒 | H.264 Main profile,PAL:200幀960H/秒、NTSC:240幀960H/秒 | ||||
音頻 | 音頻輸入 | 4路音頻輸入 | 4路/8路音頻輸入 | |||
音頻輸出 | 2路音頻輸出) | |||||
錄音方式 | 聲音與視頻同步錄制 | |||||
圖像處理及存儲 | 圖像格式 | CIF/HD1/D1/960H/720P1080P可選 | CIF/HD1/D1/960H/720P1080P可選 | |||
視頻流標準 | ISO14496-10 | |||||
視頻碼率 | CIF: 1536Kbps ~ 128Kbps | |||||
HD1/D1: 2048Kbps ~ 400Kbps | ||||||
960H: 2048Kbps ~ 400Kbps | ||||||
720P: 4096Kbps ~ 400Kbps | ||||||
8級畫質可選,1級畫質最高,8級最低 | ||||||
音頻碼率 | 40Kbps | |||||
數據存儲 | 最大128G容量SD卡 | 最大支持2T硬盤/SSD | ||||
報警 | 報警輸入 | 4個報警輸入,可配置1V以下低電平報警或5V以上高電平報警 | ||||
報警輸出 | 1個報警輸出,輸出高電平12V | |||||
通信接口 | RS485接口 | 支持1個RS485接口 | ||||
RS232接口 | 支持1個RS232接口 | |||||
RJ45接口 | 1個,可外接有線網絡 | |||||
USB接口 | 鼠標操作界面 | 1*USB用于軟件升級及錄像文件拷貝 | ||||
無線通信 | 3G | 內置3G通信模塊(HSUPA/HSDPA/WCDMA/EVDO/TD-SCDMA)可選 | ||||
4G | 內置4G通信模塊(FDD-LTE/TDD-LTE)可選 | |||||
WiFi | 內置WiFi模塊(可選2.4/5.8GHz) | |||||
GPS | 支持外置GPS模塊,地理坐標、速度等可寫入編碼碼流,同時可以無線上傳 | |||||
傳感器 | 內置加速度傳感器 G-Sensor(選配) | |||||
配套軟件 | PC端回放分析 | 在PC端回放視頻文件,同時對文件中的車輛信息進行分析 | ||||
CMS管理軟件 | 通過無線網絡實現視頻預覽、GPS上傳、報警上傳及中心命令下發、參數配置等功能 | |||||
軟件升級 | 本機支持SD卡接口和遠程CMS平臺升級 | 本機支持USB2.0接口和遠程CMS平臺升級 | ||||
2、攝像機
(參考型號:JF-306H)
特點:
AHD720P,低照度,固定式半球機;
信噪比應大于45dB;光闌系數F≤1.8,動態范圍:正常95dB, 最大120dB;
低照度紅外開啟,有效覆蓋車內環境
3、顯示設備(型號JF-900)
設備選型:本系統采用7寸液晶車載顯示屏,可作為監視或者倒車視頻顯示用。

技術參數:
項目 | 說明 |
液晶屏 | CPT |
液晶屏比例 | 16:9 |
對比度 | 1:300 |
亮度 | 300cd/m2 |
可視角度 | 左右65O上65O 下45O |
反應率(ms) | 25ms |
菜單調整顯示 | 圖像、功能、時間、系統、預置 |
模擬量調整項目 | 亮度、對比度 |
視頻系統輸入 | 1VP-P |
彩色系統 | PAL/NTSC/SECAM |
使用電源 | 開關電源、12v汽車蓄電池 |
圖像顯示模式(三種) | 16:9/4:3 |
燈管壽命 | ≥40000H |
發光源 | 高亮度冷陰熒管 |
系統行頻 | 1440 |
系統場頻 | 234 |
拾音器:
用于現場錄音,體積小巧,靈敏度高,低噪音
寬廣的工作電壓,內置極性保護電路,避免燒機
電路無特殊的頻率限制,聲音還原更清楚,音色更逼真,清澈悅耳
貼片技術生產,質量保證,壽命更長
報站系統
設備選型:型號ND-VH343-P
ND-VH343-P公交報站器采用GPS/北斗全球衛星定位、MP3解碼等先進技術,實現了公交車進站、出站自動播報站名、服務用語播報和整點報時等功能。
ND-VH343-P采用無線通訊技術,可實現排班調度、視頻監控和司機考勤等功能。
除此之外,該產品配置RS232/RS485通信接口,可完美支配各種LED路牌、刷卡設備、喊話器、視頻監控、對講機和其他車載設備。
質量穩定:產品廣泛應用于全國30幾個省市,質量穩定可靠
兼容性好:完美適配各種車載終端產品,可適配國內外各類公交車型
音質效果好:真正采用MP3解碼方式,音質效果出色,特別深受報站器廣告商好評
功能強大:液晶顯示GPS時間、車速、限速值、當前站點、下一站;
報站語音更新方便:采用USB接口,不需要任何軟件即可更新的報站器語音,直接復制拷貝即
可
多語種顯示和播報,如:英文、緬文、印地語...顯示
WIFI遠程數據更新,可以自動抓取服務器更新數據
公交報站、中門倒車視頻監視一體化設計
參數分類 | 參數 | 參數值 |
系統參數 | 主處理器 | ARM9 處理速度300M |
操作系統 | Linux系統,支持多語種顯示及播報 | |
定位 | 高精度BD/GPS定位模塊 | |
文件系統 | 工業級文件系統,可保證數據100%可靠存儲 | |
電源 | 8~50V車載寬超電源適配 | |
外觀顯示 | 顯示 | 4.3寸真彩LCD顯示,帶遮陽罩防止眩光 |
操作界面 | 專為公交應用定制的人性圖形化UI系統,操作直觀、平順 | |
服務按鍵 | 共10個服務按鍵:0-9數字按鍵 | |
功能按鍵 | 共14個功能按鍵 | |
內存 | 內存 | 內置大于128MByte存儲空間,專為車載優化的容錯和寫平衡處理 |
接口 | USB | 高速USB-OTG通訊接口,適配市面各種型號U盤,也可作為存儲設備連電腦 |
SD | 高速SHDC接口,支持各種容量,適配市面各型號SD卡 | |
RS232 | RS232*2用于普通串口、鍵盤接口及透明串口 | |
RS485 | RS485*1 支持多種LED,POS透傳協議 | |
通訊 | 支持WIFI/4G/2G無線數據通訊 | |
I/O | I/O*2 | |
CAN | CAN*1 | |
GPS/北斗 | GPS/北斗雙模天線接口 | |
喊話器 | 喊話器接口*1 | |
安裝 | 支持儀表盤支架式及臥式安裝結構 | |
功能 | 語音 | 雙路35W功放輸出;支持公交報站和語音廣告插播 |
TTS | 含文本智能分析和多音字處理算法,語音播報流暢、自然 | |
RF刷卡 | 無線刷卡,支持ISO/IEC 14443 TypeA系列智能卡 | |
站點位置學習 | 站點位置可一鍵學習,有站點經緯度、角度記憶學習功能,方便更新、采集公交線路 | |
視頻 | 支持2路視頻監視器功能 |
主界面圖
正視圖
名稱 | 功能描述 | 備注 | |
數字鍵 | 1 | 內音服務語1/數字1 | 前一項功能為主顯示下,后一項為菜單狀態下 |
2 | 內音服務語2/數字2 | ||
3 | 內音服務語3/數字3 | ||
4 | 內音服務語4/數字4 | ||
5 | 內音服務語5/數字5 | ||
6 | 內音服務語6/數字6 | ||
7 | 內音服務語7/數字7 | ||
8 | 內音服務語8/數字8 | ||
9 | 內音服務語9/數字9 | ||
0 | 語音對講喊話/數字0 | ||
功能鍵 | 上 | 站點上調整/菜單項上調整 | |
下 | 站點下調整/菜單項下調整 | ||
左 | 光標位置左移 | ||
右 | 光標位置右移 | ||
MENU | 進菜單/確認鍵 | ||
切換 | 上下行切換健,切換本車行駛線路的上下上行 | ||
重復 | 語音報站重復 | ||
停止 | 語音停止/退出鍵 | ||
報站 | 手動播報下一站/退格鍵 | ||
退出 | 退出菜單 | ||
視頻 | 切換顯示為視頻監視 | ||
喊話 | 語音對講喊話 | ||
* | 進文件操作 | ||
主菜單圖


用于采集和記錄坐標信息,每按一次【MENU】采集一次GPS定位數據,最多可以采集99次,采集完成后站點也實時進行更新。
用于切換不同線路,選擇車輛對應的路線。
可進行內外音量、喊話音量、英文播報、方言播報、外音播報、超速播報、
出站播報、ACC檢測、線路屬性、角度判斷等設置。
可設置網絡IP地址、設備ID、服務器IP。
進站后按下【報站】鍵會播報當前顯示站點對應的進站語音,出站時再次按下【報站】鍵會播報當前顯示站點對應的出站語音并自動跳至下一站。若站點播報與實際站點信息不符,可以按上下鍵來進行相應的調整以達到播報信息準確。
按下【重復】鍵可以重復播報上一條語音,到達終點站后可以按下【切換】鍵即可切換上下行。若有需要可以按下相應的數字鍵來播報當前所配備的對應的服務用語,若要停止當前播報,按下【停止】鍵即可。
GPS自動報站無需切換線路,選擇對應的線路后,若采集的站點坐標準確,汽車到站后報站器就會自動播報相應的站點語音,若顯示站點與實際站點有偏差或者中途誤操作,報站器都能夠根據前后站點的比較,更新正確的站點信息。自動報站的同時相應鍵位的功能與手動播報時相同。
報站器設置可播放10條服務音,通過選擇面板右側的0~9數字鍵,即可實現播放配置文件中對應的服務語音。
按下四個方向鍵中間的圓形【MENU】鍵,輸入密碼888888再按下【MENU】鍵即可進入主菜單界面。
進入菜單界面后,選擇系統設置選項,按下【MENU】鍵。
系統設置圖
定義:
? 對報站器播放音量調節,調節范圍0 - 32有效。
? 還可根據需要對方言播報,外音播報等選項進行設置,超速提醒播報和出站播報進行設定。
? 對超速限速、角度判斷、ACC檢測進行設置
定義操作:
? 若要調節音量大小,按方向鍵將光標移至內音音量和外音音量處,按下【停止】鍵對數字的清除,之后通過數字鍵進行音量調節。
? 方言播報、外音播報和ACC檢測等按下【切換】即可對其進行切換設置。
? 超速設置,按方向鍵將光標移至超速設置,按下【停止】鍵對數字的清除,之后通過數字鍵進行超速設置。
各項設置完成并確定以后,選擇保存,按下【MENU】鍵即設置成功,若要退出按【退出】鍵即可。
公 司:西安景嵐商貿有限責任公司
杜經理:13319275256同微
渠經理:15591800962同微
董經理:15319737838同微
座機電話:029-85235750
服務熱線:400-822-5256
E-mail:zzh8065@163.com
地 址:陜西省西安市碑林區博誠大廈